Improve CSAT, Reduce Effort, And Prevent Churn — At Scale
MiaRec CX Intelligence analyzes conversations across calls, chat, email, and other channels to uncover what drives satisfaction, effort, and churn — so you can act with clarity and confidence.
Reduce Preventable Customer Churn
Identify and resolve experience breakdowns before they lead to cancellations.
Deliver Consistent Customer Experiences
Align teams around clear standards to improve customer satisfaction, loyalty, and trust at scale.
Turn Conversations Into Retention Growth
Use real interaction data to drive measurable improvements in loyalty and renewal rates.
Are You Seeing Only Part Of The Customer Experience?
You try your best to track CX scores, survey responses, and QA results — but they never tell the whole story.
- Post-interaction surveys capture only a fraction of customers
- Manual QA reviews cover a small sample of interactions
- Metrics tell you what happened — not why
- Disconnected data hides root causes
- Churn signals appear too late
When visibility is incomplete, decisions become reactive. And reactive CX leads to churn.
Turn Customer Conversations Into Measurable Retention Growth
MiaRec CX Intelligence analyzes every customer interaction across channels to reveal what drives satisfaction and churn. Instead of relying on surveys or partial QA samples, you gain full CX visibility and the confidence to improve it.
Create A Complete View Of Your Customer Experience
Stop Managing CX With Partial Data
When every interaction across calls, chat, email, and other channels is analyzed consistently, blind spots disappear. With MiaRec CX Intelligence, you gain:
- Full visibility across 100% of interactions
- Consistent evaluation standards across teams
- Elimination of sampling bias from manual QA
- Clear performance trends over time
- Scalable oversight without adding headcount
Outcome: A single, reliable source of truth for your customer experience.
Eliminate Guesswork Behind Customer Satisfaction
Surface trends and root causes to understand why customers are staying (or leaving)
Survey scores and QA numbers tell you what happened. MiaRec CX Intelligence reveals why by connecting sentiment, intent, outcomes, and behaviors to uncover the underlying drivers behind your CX results:
- Identify recurring friction points and process breakdowns
- Detect emerging CX issues before they spread
- Understand churn drivers and cancellation patterns
- Measure CSAT, NPS, and NES automatically
- Pinpoint top contact drivers across channels
Outcome: Clear priorities for improving satisfaction and retention.
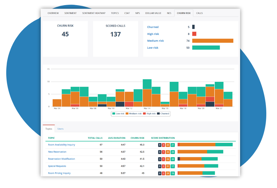
Prevent Customer Churn (Before It Becomes Visible)
Intervene Earlier And With Confidence
Customer dissatisfaction builds gradually. CX Intelligence surfaces risk signals across interactions early on so you can act before loyalty erodes:
- Flag at-risk customers based on behavioral indicators
- Prioritize proactive outreach
- Benchmark consistency across teams
- Identify breakdowns that impact renewals
Outcome: Fewer preventable cancellations and stronger renewal performance.
Build A More Consistent Support Organization
Deliver Reliable, Empathetic Experiences At Scale
Consistency drives trust. Trust drives retention. CX Intelligence enables you to:
- Increase First Call Resolution
- Reduce repeat contacts
- Surface coaching needs automatically
- Shorten ramp time for new agents
- Align teams around clear performance standards
Outcome: A support operation customers can rely on — every time.
Turn Customer Conversations Into Retention Growth
Move From Reactive Guesswork To Strategic CX Leadership
When interaction-level insight translates into business-level impact, CX becomes a growth lever — not just a cost center:
- Quantify churn reduction opportunities
- Prioritize operational improvements based on real customer data
- Strengthen retention strategies
- Present executive-ready reporting
- Support investment decisions with measurable ROI
Outcome: Reduced churn and stronger customer lifetime value.
MiaRec integrates with many of the top CCaaS Providers, for example:
Ready To Explore What This Could Mean For Your Team?
You Don’t Have To Figure This Out Alone
Adopting AI in customer experience can feel overwhelming. Expectations are high, internal alignment is difficult, and many tools promise more than they deliver.
MiaRec works alongside CX leaders, support managers, and operations teams to align metrics, scorecards, and insights with real business goals, not generic dashboards.
We begin with a discovery conversation to understand your current challenges and priorities. From there, we provide a personalized demonstration tailored to your use case and support executive alignment with a clear ROI model and business case.
We have guided organizations across industries in turning customer conversations into measurable retention gains — without overpromising or unnecessary complexity.
What ROI Can You Expect?
MiaRec CX Intelligence starts at $99 per user/month.
Actual impact depends on your operation, goals, and implementation, but organizations using MiaRec CX Intelligence typically achieve:
Improvement in CSAT & NPS Scores
Identify and fix recurring pain points that negatively impact customer satisfaction.
Reduction in Customer Effort
Surface high-friction moments in the journey and streamline them to improve ease of service.
Faster Response to Negative Feedback
Near-real-time visibility into sentiment enables faster escalation and intervention for at-risk customers.
Higher High-Value Account Renewals
Identify and prioritize high-value accounts to deliver outstanding customer experiences.

